RPA Insights & Transparency
with AID Advisory

Do you really know what is happening in your RPA program?
Do you really know how your RPA is performing?

Knowing exactly how an RPA program is performing is essential to its success.

Full transparency builds trust from stakeholders and enables teams to quickly prioritize assignments. Which leads to cost effective AND scaled automation programs.

SmartRPA Advisory is based on our AID Toolbox (Alerts, Insights and Dashboards) providing comprehensive and valuable insights about your RPA estate – based on real data and measurement through a long list of key metrics, KPIs, graphs and user centric dashboards. It requires no changes to your setup and only takes a day for our experts to get everything up and running!

Let it run for 1 week, 1 month or 3 months. Processes will be continuously monitored, and health checked, helping you pinpoint which are delivering value and which are causing operational headaches and unnecessary costs. You will even get alerts when issues arise. No more guesswork – just immediate, actionable intel to remove inefficiencies and help perfect your automations.

Key Benefits

It takes so little effort to achieve such a big impact.
Give us an hour and we will tell you just how easy it is to safeguard and transform your RPA journey!

How it Works

Key Features of the AID Advisory

AID
Alerts – Insights – Dashboards

The AID Advisory is all you need to take control of your RPA setup. And it only takes one day – It couldn’t be simpler

Alerts

Alerts

Alerts are crucial to rapidly identifying and resolving problems, thus minimizing any outage. So not only does AID do process insights, it also comes with surveillance to instantly help with operations. Should you wish, we will have our consultant share a direct link to where an error has occurred and as well as a suggestion on how to fix it. By continuously finding underperforming processes and their root causes, its simply a matter of considering its value vs maintenance effort.

Example of Alerts

The AID toolbox can directly send alerts to a channel of your choice (inbox, Teams account etc).

Insights

Actionable insights makes better business decisions. Get data visualized into trends and patterns, and receive consolidated information about license utilization, success rates, allocated resources, consumption of desktops, applications and much much more.

AID identifies both bottlenecks and optimization opportunities that would otherwise be difficult to achieve manually. Low hanging fruit can be pinpointed automatically, finding both large and small obstacles in the way of automation excellence.

Example of Insights

With full control to analyze any performance across the automation infrastructure.

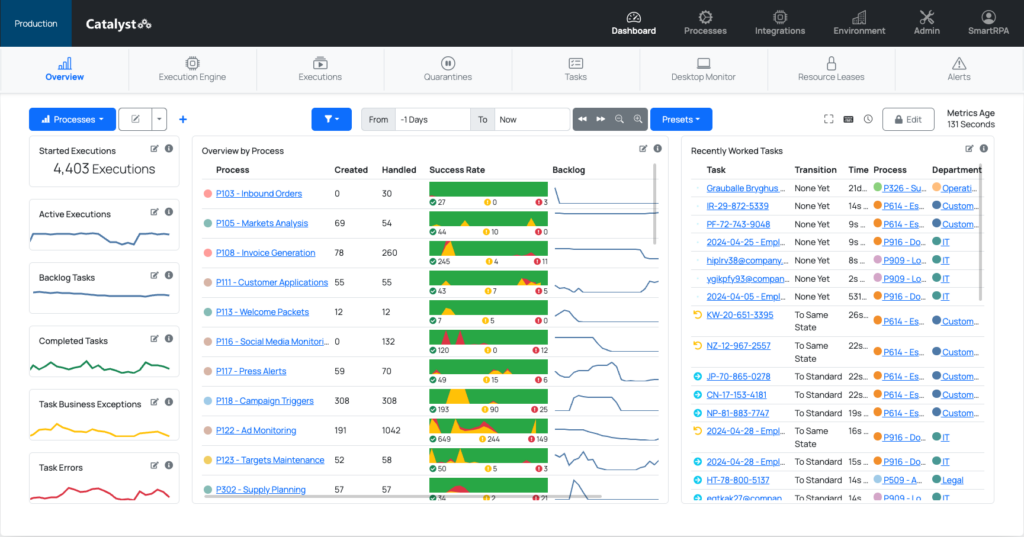
Dashboards

Well designed dashboards are an efficient way to ensure transparency and drive efficiency. All stakeholders have their own unique set of requirements to carry out information-based decisions. Process owners needs to see if robot executions have been successful;  DevOps needs to have an overview of – well everything – whilst the management team is just interested in the monetary reward of their RPA Investment.  Either way – AID has it covered out of the box.

Example of Dashboards

Easily customized and automatically submitted to stakeholders.

×
×

Cart

Order the AID Advisory Package

Contact us to learn more

    I consent to the conditions.

    Get in touch with us today

      By clicking 'submit' you agree to the Terms of Use .

      Privacy Overview

      This website uses cookies so that we can provide you with the best user experience possible. Cookie information is stored in your browser and performs functions such as recognizing you when you return to our website and helping our team to understand which sections of the website you find most interesting and useful.

      You can adjust all of your cookie settings by navigating the tabs on the left hand side.